互动
最近评论
标签
寻找感兴趣的领域
Spring Boot
2
vu e
0
Google
1
SkyWalking
1
错误
1
iframe
1
vue
2
Prometheus
1
文章
九月 2025
1
篇
七月 2025
1
篇
八月 2024
1
篇
七月 2024
2
篇
六月 2024
1
篇
六月 2023
1
篇
功能
显示模式
标签
Spring Boot
2
vu e
0
Google
1
SkyWalking
1
错误
1
iframe
1
vue
2
Prometheus
1
播放音乐
Sonyan's Blog
文章归档
首页
友联
留言板
关于
登录
0
文章
7
2024
2024-08-06
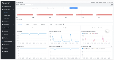
SkyWalking的docker部署
SkyWalking
•
1
你好啊!我是
Sonyan's Blog
了解更多
文章数 :
7
访问量 :
153
建站天数 :
2024-08-05
最新评论
最近发布
X-Frame-Options同源策略阻止问题
2025-09-02 11:05:59
在Spring Boot项目中自动打包前端项目到JAR
2025-07-08 15:40:06
SkyWalking的docker部署
2024-08-06 10:13:00
Spring Boot 实现Google动态码验证
2024-07-25 10:08:00
分类
前端
2
问题
2
开发工具
1
后端开发
2
监控工具
2
默认分类
0
繁